• Vision Guided Servo & Robotics
  • Custom Vacuum Conveying & Material Registration
  • Versatile Multi-Zone Flame Treating
  • Complete Plant Inventory {RFID & Barcoded Systems}
  • Multi-Viscosity Liquid & Dry Powder Dispensing
  • Expert Level Proficiency with Most DCS, PAC's, & PLC Systems
  • Tension Controlled Winding & Unwinding
  • Industry Leading Web Guide Systems
  • Tire & Rubber Equipment
  • Nuclear Redundant DCS Controls, Plant Modeling & Turbine Automation
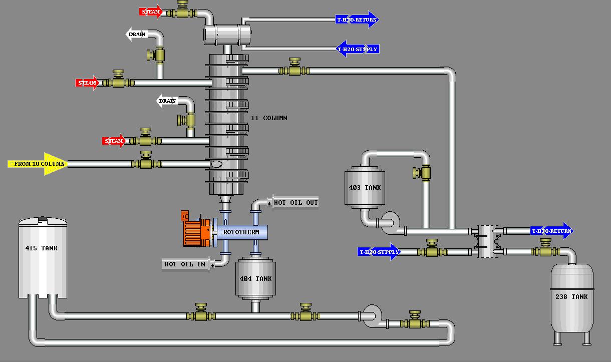
  • Chemical Process and Pipeline Equipment
  • Local, Remote, Distributed & Wireless I/O
  • Level, Weight, Distance, Density, Viscosity, Mositure, Vacuum, Speed & Acceleration Detection/Control

Process,3D Profilng, & Vision Control

  

Material Handling, Roll Forming & Precision Gantry Control

  

Proof Of Concept & Large Scale Production

  

Networking & QC Data Monitoring

 

Automated Bottling Lines {Viscosity, Weight, Volume}

 

Intrinsic Safety, Advanced Motion & Flame Treating

  

Control Panel Upgrades

Before:                                                     After:

 

New Panel Construction